The "meetings" button on the Specs list form (figure x.1) is used to open a new form displaying meeting information (figure x.2).

Figure x.1: Principle buttons of Specs List Form
Although all fields in this form (and in the simple, datasheet, view that can be obtained by clicking the "raw list" button at the bottom of this form) can be updated, many of the fields are in fact imported from the MEETINGS table of the DS database. Further, the remaining fields are either calculated from data culled from DS or, in the case of meeting folder locations and contents, discovered by trawling the committee's meeting area of the file server. Therefore, in most cases, it is not sensible to modify the data directly in the 3GPP database but rather to correct it in DS.

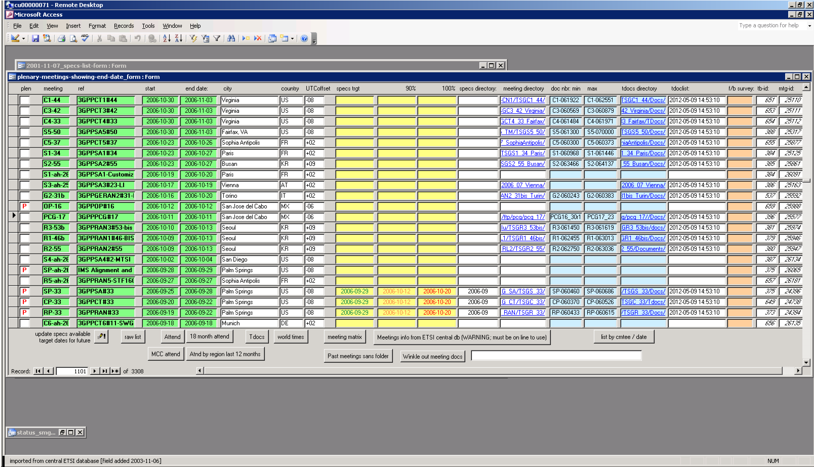
Figure x.2: Meetings form
However, if a meeting number is changed in DS, it is necessary to change it manually in the 3GPP database, since this cannot be detected automatically.
The UTC offset for meeting locations is derived from the list in table 2005-11-13_location-time. New countries and towns are added to this table automatically at database synchronization events, but the local time offset will need to be updated manually.
The meeting feedback survey URL (pink background) needs to be added manually.
The new-Specs-available target dates (yellow background) are calculated by means of the button "update specs available target dates for future", bottom left of the form.
The meeting folders are calculated based upon the identity of the meeting (group and meeting number) based on the base folder held in table committees_local-names. The data synchronization operation conducts a trawl of the base folder searching for new meeting folders, deducing the meeting to which they correspond based on the name of the folder. Further, a search is conducted for the subfolder likely to hold the meeting's tdocs, in the form of zip files corresponding to the usual naming structure. This trawl records the presence of every such tdoc file in the table 2006-03-17_tdocs and includes in the table the verified URL of each file. A separate trawler attempts to open each new tdoc (based on its verified URL) and extract the title and source (author organization). Because of the variability of the file names inside the (standard named) zip files, and because not all files are in Word format, the title and source trawl is only partially successful, and generally more accurate data can be had from importing records from official meeting tdoc lists; however, these are not in a standard form, which complicates the process.
The master list of TDocs is held in table 2006-03-17_tdocs which is intended to contain every 3GPP TDoc to every meeting (including virtual meetings). Most functions relating to this table are accessed via the tdocs form, opened by the corresponding button on the main specs list form (figure x.1).

Figure x.3: TDocs form
On the tdocs form, the "raw" button provides an ordered list of all known TDocs (at the time of writing, there were some 478000 TDoc registered). Most of the other buttons on this form are self-explanatory. A boxed set of buttons at the bottom of the form allows the importation of new TDocs from recent meetings provided they are supplied in the correct format. Step 1 opens up a temporary table into which new records can be pasted. Step 2 adds these to the main table, ignoring key violations caused by documents which are already present (eg through the trawl process); it then uses the new records to update any existing records which have unknown titles and sources (eg because of failure of the second trawler to successfully open these tdoc files and extract the information). Finally, step 3 adds supplementary information to the tdoc records such as the meeting id (matching the DS database value), the supposed URL of the document (based on the tdocs folder location for the meeting in question and the tdoc filename).
The button "this meeting" opens a form showing TDocs for the current meeting, figure X.4.

Figure x.4: Tdocs at the current meeting form
This form and its underlying table is intended to be used during TSG meetings (though it could also potentially be used during WG meetings). It provides a rapid means of checking the title and source of any tdoc, together with the type, status, and availability of the document. A button "av?" checks whether the file of the tdoc is available in the defined (see under "new CRs"). Double-clicking the tdoc number opens its zip file. The table (available via the "raw" button) is populated by copy-and-paste from the meeting's official tdoc list maintained by the secretary.
The document type field is colour coded to make it easy to spot important document types such as TSs, TRs, CRs and WIDs.
Having been designed for TSG plenary rounds of meetings, the form has in-built filters via buttons (top left) for each TSG. It is thus possible to retain the tdocs for all plenary meetings of a given round until the end of that round.
At the end of the current round of meetings, the table should be cleared down in readiness for the next round. Prior to clearing down, however, the contents can be extracted and pasted into the main TDocs table (see above).
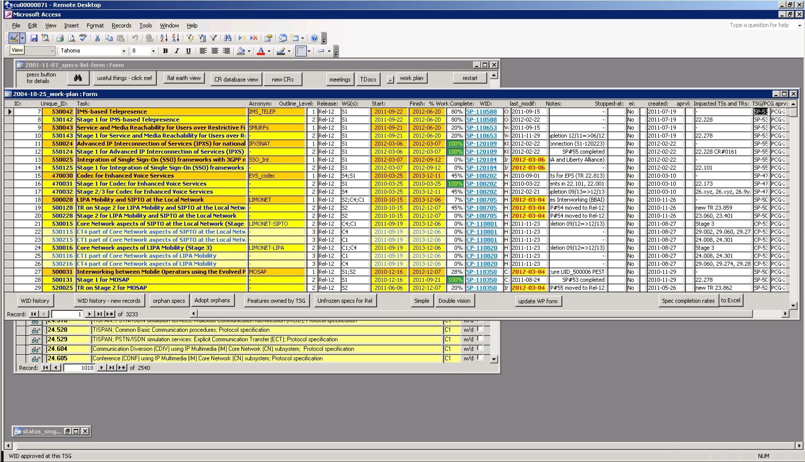
Clicking the "work plan" button on the main specs list form (figure x.1) opens a form displaying the complete 3GPP work plan, all Releases: figure x.5.
.
The work plan itself is maintained in MS Project, and a view created in MS Excel is periodically (after each round of TSGs) pasted into the 3GPP database table 2003-03-04_work-plan. Although it is possible to modify the work plan directly in the database, this is not useful, since the table will be overwritten by the next product of the .mpp file.